Device Information Dashboard
By Adam Sulucz
New Dashboard
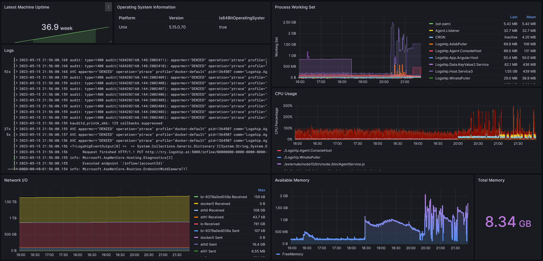
Check out our new Device Drilldown dashboard in Grafana!
In-depth system information, metrics, and logs; easily accessible on a dashboard.

Stay tuned for more updates! 🛶
By Adam Sulucz
Check out our new Device Drilldown dashboard in Grafana!
In-depth system information, metrics, and logs; easily accessible on a dashboard.

Stay tuned for more updates! 🛶